
中國制磚工業龐大,企業數量有 10 萬余家,每年消耗近 10 億的黏上,毀田約 50 萬畝.同時消耗約7000萬標準煤.年排放二氧化碳和二氧化硫總量約占建材工業的30%。為了節約土地資源,減少粘士磚生產造成的溫室氣體和二氧化硫等污染物的排放. 2005 年國家出臺政策規定:到 2010 年底,所有城市禁止使用實心鉆土磚.全國實心黏土磚年產量控制在 40 00億塊以下.隨著國家政策的出臺,地方政府己經陸續出臺相關政策.禁上粘土磚的生產。
作為煤炭工業生產過程中的固體廢棄物,煤矸石的排放量在 2007 年己經達到 3 億 t ,隨著國家能源消耗的增加,這個數據還將連年增加.隨著國家出臺的鼓勵利用工業廢渣生產墻體材料的相關稅收優惠玫策的落實,煤矸石作為可利用的資源在制磚行業已經得到人力發展。利用煤矸石制磚.不僅推動了黏土磚禁止政策的落實,同時對提高資源、能源的利用效率和改善生態環境具有重要的現實意義和歷史意義。
中國煤矸石制磚行業現狀
(1)煤矸石制磚發展過程
中國利用煤奸石制磚經歷了四個發展過程. 1965 年以前為第一階段,煤研石制磚在四川省和遼寧省就開始研究和工業性試臉出產品:第二個階段為1965—1985 年,中國的煤研石制磚處于低水平發展階段.生產工藝簡單、設備性能落后,產品質量只能滿足當時低水平國家標準的要求.生產企業有:遼寧省黑山縣磚廠、四川省永榮煤矸石磚廠、四川省榮山煤矸石磚廠,四川省沫江煤矸石磚廠等:第三階段為 1986 —2000年的 15 年.中國煤矸石制磚發展較快,實現了跨越式的發展。除了自行研發的煤矸石制磚設備外.許多企業在引進法國、關國、意大利、德國等主要設備的基礎上,結合中國的國情消化吸收,裝備的整體性能大幅度提升,單機產量增長.機械自動化水平有了較大的發展. 2000年以來為第四階段.利用煤矸石制磚發展較快,技術上趨于成熟.又跨上了一個新臺階,企業的生產規摸由上世紀最高年產量6000萬塊上升到了 l 億塊以上,并且改變了建筑中使用的單一圍護結構.山西路安、陽泉和北京龍泉生產線.產品具各了節能、裝飾和圍護承重等多種功能.對我國煤個矸石制磚今后的發展有很好的示范導向作用。
(2)煤矸石磚產量分布
根據中國煤炭工業年鑒. 2006年重點國有煤礦生產的煤矸石磚主要集中在四川、山東、河南、北京、遼寧、江西、河北和吉林等8個(市 ),年產12.6億塊,占全國總產量的88.8%
煤矸石制磚現狀
煤矸石制磚多數采用隧道窯。從 2 .5m寬的拱頂隧道窯到10.4m寬平吊頂隴道窯,從半機械化到全自動化.單位制品熱耗從1.8kj/kg制品降到 1.4kj/kg制品,技術水平迅速提高.主要.
目前煤矸石制磚隧道窯中廣泛應用4 .6m寬及6.9m 寬窯型,也有采用 9 .2m或 10 .4m隧道窯, 4.6寬隧道窯的單條產量一般在 3000 萬/年~ 3500萬/年,近幾年每年新建大型煤矸石燒結磚生產線的隧道窯約 50/ 70 座.大多數為 4 .6m和 6.9m寬隧道窯.該窯型是本行業中符合中國國情、技術水平先進的新型窯爐.
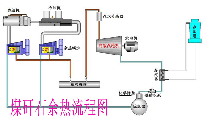
煤矸石制磚企業的發展趨勢 ― 余熱發電
煤矸石制磚項目在超熱焙燒過程中,產生大量余熱,早些時候被直接排放,既浪費能源、污染環境,又不符合國家的相關產業政策。近些年,有部分磚廠回收部分焙燒余熱,主要是通過余熱鍋爐產出熱水,用于采暖或提供洗浴用水.但是余熱利用率很低,在國家節能減排政策下,煤矸石制磚企業己經嘗試利用余熱發電.提高能效、減少能效浪費.余熱發電的經濟效益顯著.根據研究, 600萬塊/年~ 1000萬塊/年燒結煤矸石磚生產線.裝機容量1 300kw 一 2500kw ,發電雖均能自給自足.按 0 . 5 元/度計,年可節約成本 l50萬元~ 300 萬元。
煤矸石余熱發電流程圖
對于煤矸石石制磚余熱發電技術,我國尚處于研發和示范階段.只是在2008 年 8 月 25 日.國內首臺“隧道窯煤矸石燒磚余熱發電機組試運,井9 月并網發電,該項技術為國際首創.同時也填補了國內空白.裝機容量為 15O0kw .每年可發電 790余萬度,可為企業節支 4 加余萬元.在 2008 年 10 月啟動的“中國一聯合國氣候變化伙伴框架項目”中,煤奸石制磚余熱發電示范項目作為重點支持項目之一,項目針對煤矸石制磚企業開發出一套余熱發電技術方案,并進行技術方案示范和推廣.以提高能源效率,減少空氣污染。
利用煤研石制磚.對提高資源、能源的利用效率和改善生態環境具有重要意義。目前,受金觸危機、房地產經濟不景氣的影響.煤研石制磚企業受到嚴重形響,企業利潤下降.對于余熱發電是個機遇,余熱發電可以提高企業的能效,減少企業的運營費用,會給企業帶來巨大的經濟效益.同時也提高企業形象.但是,余熱發電投資較高,除了國有企業和集團公司下屬的煤矸石磚廠外,很多磚廠沒有能力投資,國家應該出臺相應的政策,鼓勵企業投資余熱發電,并采取一定措施解決企業投資難問題.